Appearance
4 系统监控
4.1 在线用户
① 点击 [在线用户] 菜单,查看目前登录用户的列表。

② 点击强退按钮,可将用户从系统中强制退出。

4.2 定时任务
① 点击 [定时任务] 菜单,查看目前定时任务的列表。

② 点击新增按钮,新增一个定时任务。

③ 点击日志或者调度日志按钮,查看任务执行日志。

4.3 监控中心
4.3.1 MySql监控
主要是监控MySql数据库所执行的一些Sql语句的频率和执行时间,来针对性的进行优化以及对于Sql攻击的防护

4.3.2 Java监控
监控Java服务器当前的状态

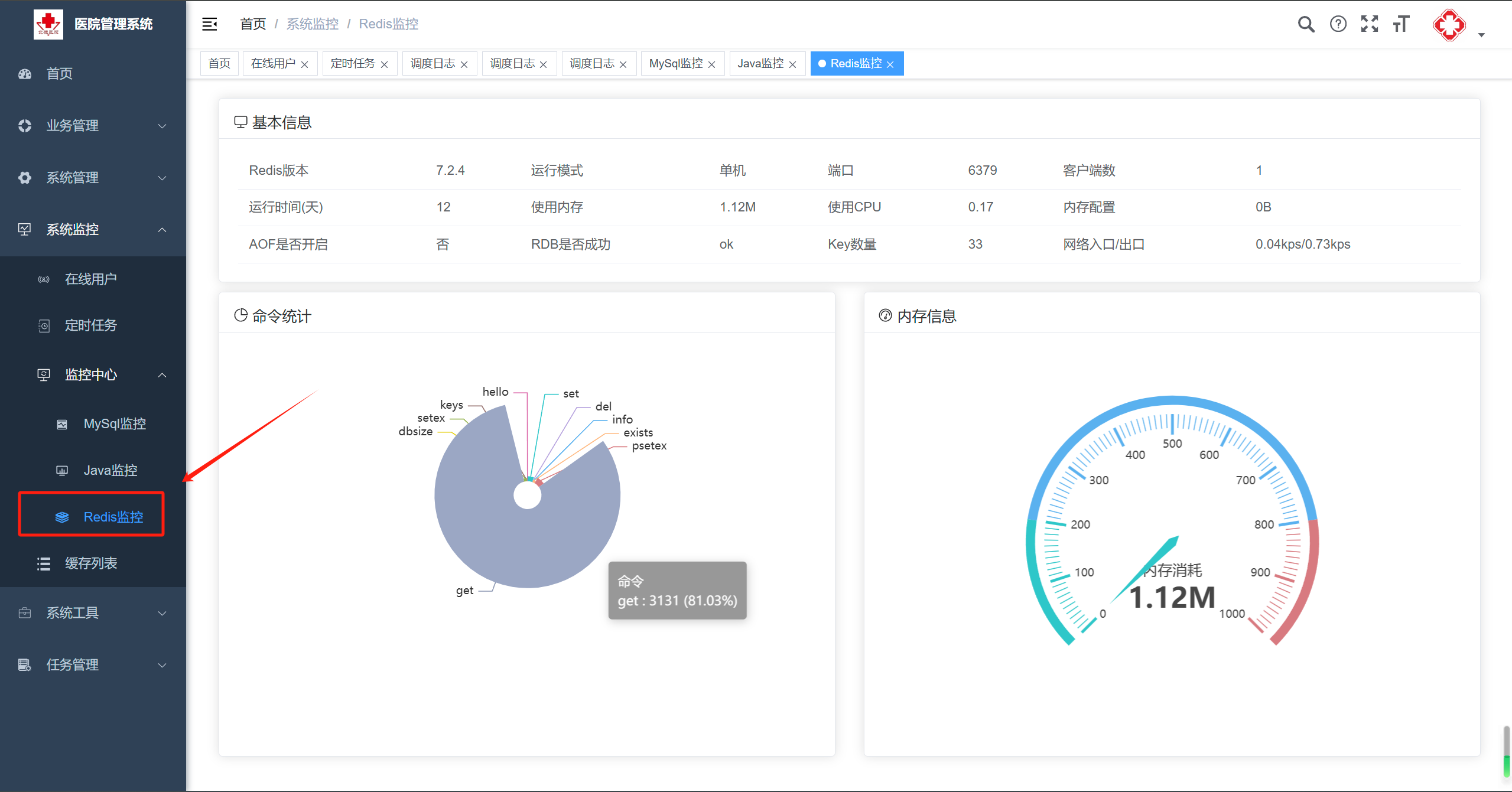
4.3.3 Redis监控
监控Redis缓存的参数性能

4.4 缓存列表
实时查询当前Redis缓存数据库中的数据
